2024年Solana的现状与未来展望
Memecoins的兴衰
2024年,Memecoins将Solana推向了聚光灯下,使其价格创下历史新高。然而,Solana目前正经历一些重大变化,值得关注。在某个阶段,Pump Fun占据了所有新代币发行的70%,并处理了Solana上56%的交易。然而,Pump Fun似乎已经走向终结,Memecoins也逐渐退出舞台。在Altcoin Buzz,我们对此并不感到遗憾,因为我们坚信实用性才是关键。
Solana的现状
那么,Solana及其$SOL代币将何去何从?网络目前表现如何?未来又将如何发展?让我们深入探讨Solana的现状。
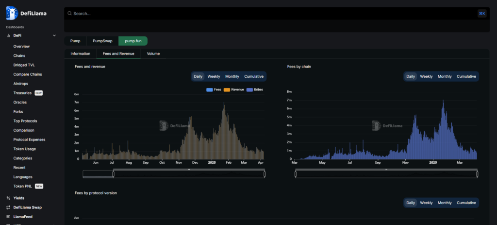
Pump Fun的衰落
如前所述,去年Pump Fun占据了Solana上70%的新代币发行和56%的交易量,对Solana的崛起产生了巨大影响。然而,好景不长,Pump Fun的营收自今年初以来大幅下滑。1月25日,其营收仍为1538万美元,但到2月份,这一数字下降了92%。
Solana的其他动态
Solana ETF的进展
SEC今天确认了Fidelity的Solana ETF申请,这是一个积极的信号。随着Paul Atkins成为新任主席,SEC的政策正在发生变化,预计Solana ETF将获得批准。Frank Templeton、Grayscale和VanEck等公司也已提交了$SOL ETF申请。
Firedancer共识机制
Firedancer新共识机制正在开发中,预计今年晚些时候推出。这将使Solana更加去中心化,并减少重大中断的可能性。Firedancer将提高可扩展性和稳定性,目前正在Frankendancer测试网上进行广泛测试,已实现100万TPS。
开发者迁移
许多开发者和项目正从以太坊及其L2迁移到Solana。以太坊L2的TPS(每秒交易量)问题使其难以提供更高的吞吐量,而Solana和Sui等链在这方面表现更佳。
Solana的挑战
大规模代币解锁
Solana也面临一些挑战。首先是大量代币解锁。昨天,$SOL价格仍为130美元,今天已跌至117美元,甚至触及112美元。原因是今天有价值2亿美元的$SOL解锁。
技术趋势线的考验
知名交易员Ali在X上表示,$SOL可能会大幅下跌。他认为,Solana的趋势线被测试得过于频繁,这削弱了趋势线,可能导致突破。
其他竞争者
Cardano的Midnight项目专注于隐私,可能会吸引开发者和项目转向Cardano。此外,Sui有时被称为以太坊和/或Solana的杀手,尽管我不太喜欢“杀手”这一说法,但Sui确实是一个强大的竞争者。

交易所
交易所排行榜
24小时成交排行榜
人气排行榜
交易所比特币余额
交易所资产透明度证明
资金费率
资金费率热力图
爆仓数据
清算最大痛点
多空比
大户多空比
币安/欧易/火币大户多空比
Bitfinex杠杆多空比
新闻
文章
大V快讯
财经日历
专题
ETF追踪
比特币持币公司
加密资产反转
以太坊储备
HyperLiquid钱包分析
Hyperliquid鲸鱼监控
索拉纳ETF
大额转账
链上异动
比特币回报率
稳定币市值
合约计算器
期权分析
账号安全
资讯收藏
自选币种
我的关注