门罗币周交易量突破14亿美元创年内新高
门罗币(XMR)本周一延续反弹势头,当前交易价站稳314美元上方,较上周278美元支撑位显著回升。链上数据与衍生品指标显示交易者情绪转向乐观——周交易量飙升至年度峰值,资金费率转正,表明看涨动能正在积聚。
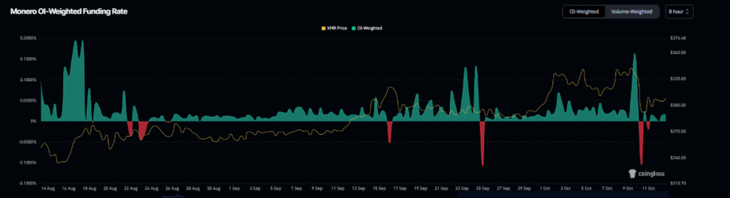
Coinglass数据显示,XMR持仓加权资金费率升至0.016%,表明多头交易者正在向空头支付费用。历史数据显示,此类转变往往预示着强劲上涨行情的到来。
生态活跃度显著提升
Artemis市场数据显示,门罗币生态系统上周交易量达14亿美元,创下本年度最高纪录。这一增长反映出市场流动性增强与参与度提升。
技术面支撑350美元目标位
在348.30美元遭遇阻力后,XMR上周五曾回调14%,但迅速获得支撑反弹。周末期间累计上涨近4%,周一延续3.3%涨幅,目前交投于314美元上方。
技术指标支持延续反弹趋势:日线图相对强弱指数(RSI)报53,显示动能偏多。若上行趋势持续,XMR有望重新测试7月357.66美元高位。但若抛压重现,价格可能回落至303.49美元(61.8%斐波那契回撤位)。分析师Crypto Zee指出285美元仍是关键支撑区,突破320美元将打开通往347.87美元乃至420美元的路径。
分析师看涨目标指向420美元
截至发稿,门罗币报322.88美元,24小时涨幅5.03%,市值达59.6亿美元。3.79亿美元的日交易量反映出投资者信心增强。
分析师认为,若门罗币能维持在短期阻力位上方的动能,可能触发50日与100日均线的黄金交叉。这种技术形态或将助推128%涨幅,最终挑战420美元目标位。随着交易活跃度与链上信号走强,门罗币在更广泛的加密货币市场复苏中展现出日益增强的韧性。

交易所
交易所排行榜
24小时成交排行榜
人气排行榜
交易所比特币余额
交易所资产透明度证明
资金费率
资金费率热力图
爆仓数据
清算最大痛点
多空比
大户多空比
币安/欧易/火币大户多空比
Bitfinex杠杆多空比
新闻
文章
大V快讯
财经日历
专题
ETF追踪
比特币持币公司
加密资产反转
以太坊储备
HyperLiquid钱包分析
Hyperliquid鲸鱼监控
索拉纳ETF
大额转账
链上异动
比特币回报率
稳定币市值
合约计算器
期权分析
账号安全
资讯收藏
自选币种
我的关注