已倒闭的加密货币交易所Mt. Gox在距原定截止日期仅剩四天时,突然宣布将债权人还款期限延长一年。该平台的破产受托人在声明中表示:"鉴于有必要在合理可行范围内完成对债权人的偿付,经法院批准,现将还款截止日期从2025年10月31日(日本标准时间)调整为2026年10月31日(日本标准时间)。"
多数债权人仍未收到还款
受托人声称已"基本完成"对符合资格债权人的基础还款、早期一次性还款及中期还款。但仍有大量债权人因未完成必要手续或流程中出现问题而未能获得偿付。此次延期已是这家破产交易所第三次推迟还款期限。
债权人等待超十年
Mt. Gox成立于2010年,总部位于东京,曾是最主要的比特币交易平台之一。2014年遭遇安全漏洞导致85万枚比特币被盗,迫使交易所暂停提现并申请破产保护。2023年9月,受托人宣布计划用追回的资产向债权人部分偿付损失,这些资产包括14.2万枚比特币、14.3万枚比特币现金以及价值690亿日元(约5.1亿美元)的法币。
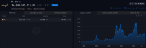
自2024年年中以来,部分债权人表示已通过Kraken和Bitstamp等交易所收到还款。今年3月的公告显示已有19,500名债权人获得偿付。Arkham Intelligence链上数据显示,Mt. Gox目前仍持有34,689枚比特币,按当前每枚115,557美元计算,总价值超40亿美元。
Mt. Gox比特币持仓情况(数据来源:Arkham Intelligence)
代码库被AI判定"存在严重安全隐患"
Mt. Gox前CEO马克·卡佩勒斯近期使用Anthropic公司的Claude AI模型对交易所2011年代码库进行分析。AI在评估后认为该代码库"功能丰富但存在严重安全缺陷"。
分析报告指出:"开发者Jed McCaleb在架构设计和功能实现方面展现出强大的软件工程能力,仅用三个月就打造出复杂的交易平台。但代码库存在多个关键安全漏洞,这些漏洞在2011年6月的黑客攻击中被利用。"
攻击者通过"未公开的WordPress SQL注入漏洞"入侵数据库,获取了包含活跃用户加盐密码和非活跃用户MD5密码的混合哈希值。随后通过管理员界面篡改账户余额,窃取约2000枚比特币,并将价格从17美元打压至0.01美元。
虽然最终被盗85万枚比特币,但AI指出密码哈希升级、SQL注入修复、提现锁定等安全改进措施有效控制了损失规模。卡佩勒斯在社交媒体坦言接手时未审查代码,并感叹"尽职调查的重要性"。
BCH
BTC

交易所
交易所排行榜
24小时成交排行榜
人气排行榜
交易所比特币余额
交易所资产透明度证明
去中心化交易所
资金费率
资金费率热力图
爆仓数据
清算最大痛点
多空比
大户多空比
币安/欧易/火币大户多空比
Bitfinex杠杆多空比
ETF追踪
索拉纳ETF
瑞波币ETF
比特币持币公司
加密资产反转
以太坊储备
HyperLiquid钱包分析
Hyperliquid鲸鱼监控
大额转账
链上异动
比特币回报率
稳定币市值
期权分析
新闻
文章
财经日历
专题
钱包
合约计算器
账号安全
资讯收藏
自选币种
我的关注