随着约50亿美元的比特币期权将在今日集中到期,市场情绪再度紧绷。根据Deribit数据显示,本次到期的主要执行价集中在70,000美元附近,这意味着多空双方正围绕这一关键价位展开激烈博弈。若比特币能稳站关键支撑位,短期波动或为多头提供新的上行动力;反之,若空头占优,市场可能迎来一次快速回调。在机构资金与衍生品交易占比持续上升的当下,这场“50亿美元的对决”,或将成为本月比特币走势的关键分水岭。

约有47,000份比特币期权合约将于10月24日星期五到期,其名义价值约为51亿美元。
此次到期事件比上周的规模略大,但不太可能对现货市场产生任何影响,现货市场在过去几天大多处于横盘整理状态。
美国政府仍处于关门状态,今天将发布被推迟的9月份消费者物价指数通胀报告,这可能会引发市场波动,尤其是如果通胀数据高于预期(目前为3.1%)。
比特币期权到期
本周这批比特币期权合约的看跌/看涨比率为1.03,这意味着多头合约和空头合约势均力敌。据Coinglass称,最大损失约为11.4万美元。
未平仓合约(OI),即尚未到期的比特币期权合约的价值或数量,最高值分别为12万美元、13万美元和14万美元,在Deribit上,按这些执行价格计算,未平仓合约总额已超过20亿美元。此外,空头瞄准的10万美元未平仓合约也超过20亿美元。
Coinglass数据显示,所有交易所的BTC期权未平仓合约总额已达到630亿美元的历史新高。该公司上周五报告称,Deribit的比特币期权未平仓合约刚刚创下500亿美元的历史新高。
🚨 期权到期提醒 🚨
超过60亿美元的BTC和ETH期权将于明天UTC时间8:00在Deribit上到期。
$BTC:看跌/看涨:1.03|最大损失:11.4万美元
仓位均衡,看跌期权略多于看涨期权。交易员正在对冲下行风险,但并未仓位应对大幅抛售。

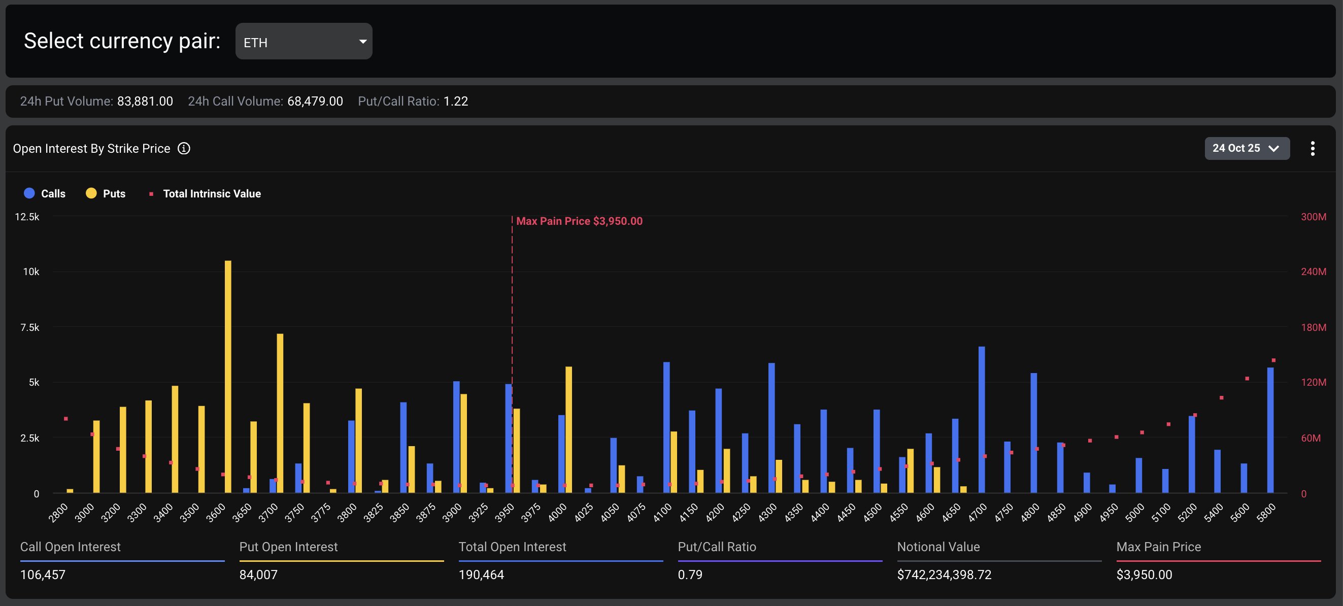
$ETH:看跌/看涨:0.79|最大痛苦:3.950
资金流向更为乐观,看涨期权需求占主导地位。交易员仍在持有到期头寸,反映出信心并未减弱。

据Deribit周四报道,尽管BTC期货OI在过去几周下跌了20%至25%,但BTC价格仍保持在108,000美元左右,而比特币期权OI现在已超过其约400亿美元。
“衍生品交易结构似乎正在从高杠杆转向对冲。”
加密货币衍生品提供商Greeks Live仍然主要看跌加密货币,交易员对其持仓表示沮丧。
“重点关注的是BTC在11.2万美元附近的挣扎,多名交易员指出加密货币落后于黄金和股票,而AWS中断暂时停止了Coinbase交易并导致机构购买复杂化。”
除了今日这批比特币期权外,约有19.3万份以太坊期权合约即将到期,名义价值7.49亿美元,最高痛苦价位3950美元,看跌/看涨比率为0.78。所有交易所的ETH期权未平仓合约总额约为150亿美元。这使得周五加密货币期权到期的名义价值总计达到约58亿美元。
现货市场展望
加密货币市值在过去24小时内增长了1.8%,达到3.8万亿美元。
比特币(BTC)领涨,周四尾盘一度突破111,000美元,随后于周五早盘小幅回落。ETH、SOL和BNB均录得强劲涨幅。
BTC

交易所
交易所排行榜
24小时成交排行榜
人气排行榜
交易所比特币余额
交易所资产透明度证明
去中心化交易所
资金费率
资金费率热力图
爆仓数据
清算最大痛点
多空比
大户多空比
币安/欧易/火币大户多空比
Bitfinex杠杆多空比
ETF追踪
索拉纳ETF
瑞波币ETF
比特币持币公司
加密资产反转
以太坊储备
HyperLiquid钱包分析
Hyperliquid鲸鱼监控
大额转账
链上异动
比特币回报率
稳定币市值
期权分析
新闻
文章
财经日历
专题
钱包
合约计算器
账号安全
资讯收藏
自选币种
我的关注