关键要点
核心看点
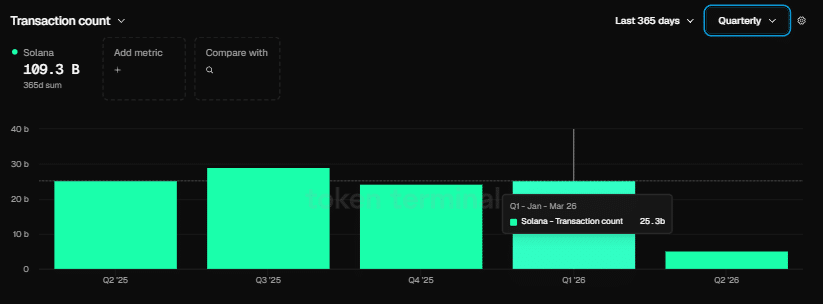
网络指标呈现反差图景
Solana在代币化证券领域确立地位
Solana当前交易价格为86.46美元,24小时涨幅1.80%,维持在84-86美元支撑位附近。技术指标显示相对强弱指数为35.41,MACD仍处于负值区间,表明上涨动能不足。多头目标为突破90美元阻力位,而空头则关注支撑位可能失守的情况。
网络在2026年第一季度处理了253亿笔交易——超过以太坊2亿笔交易量的125倍以上。基金会高管Nick Ducoff强调Solana能够支持所有四种代币化股权交易模型。
目前Solana交易价格为86.46美元,24小时交易量达48亿美元,市值维持在495.2亿美元。虽然该资产过去24小时上涨1.80%,但上方阻力继续压制上涨动能。
市场分析师BitGuru在X平台上分享观点,指出Solana正在84-86美元区间建立整理区域。据其分析,90美元已被证明是顽固阻力位,而当前区间若支撑有效则可成为上涨基础。但分析师强调技术结构仍然脆弱。
相对强弱指数目前录得35.41,远低于50中位线,表明市场积累压力仍然疲弱。MACD指标仍处于看跌区域-19.94,信号线位于-21.06,虽显现潜在看涨交叉迹象,但尚未形成明确动量转换。
Solana的20日简单移动平均线为101.26美元,50日移动平均线为105.03美元,两者均显著高于当前交易水平,确认了近期下跌趋势。
网络指标呈现反差图景
尽管价格走势疲软,Solana区块链在2026年第一季度展现出强劲扩张态势。网络在此期间处理了253亿笔交易,远超以太坊的2亿笔交易量——后者为其迄今最活跃季度。
该生态系统本季度还吸引了4100名新开发者,使其开发者市场份额提升至23%。与此同时,以太坊同期开发者占比出现收缩。
联合创始人Raj Gokal透露,Solana上的稳定币交易量在过去一年达到1万亿美元。他指出最近单月交易量已接近该年度总量,表明稳定币使用量同比增长约12倍。
尽管区块链指标令人印象深刻,但SOL/ETH交易对在第一季度仍以5.84%跌幅收官,表明代币估值尚未跟上底层网络实力。
Solana在代币化证券领域确立地位
Solana基金会机构增长负责人Nick Ducoff在与TheStreet圆桌会议讨论时解释道,Solana具备支持所有四种代币化股票交易框架的基础设施——包括数字孪生模式、全天候自动化做市商结构、直接转让代理方法以及DTCC权益系统。
“Solana成为链上纳斯达克和互联网资本市场中心的雄心正逐步接近现实,”Ducoff表示。他未推测哪种框架将最终主导市场,但确认Solana的技术基础目前支持每种变体。
对SOL交易者而言,90美元是上方关键阻力阈值。若84-86美元支撑区域失守,可能会出现更大幅度的下跌。
ETH
SOL

交易所
交易所排行榜
24小时成交排行榜
人气排行榜
交易所比特币余额
交易所资产透明度证明
去中心化交易所
资金费率
资金费率热力图
爆仓数据
清算最大痛点
多空比
大户多空比
币安/欧易/火币大户多空比
Bitfinex杠杆多空比
ETF追踪
索拉纳ETF
瑞波币ETF
香港ETF
比特币持币公司
加密资产反转
以太坊储备
HyperLiquid钱包分析
Hyperliquid鲸鱼监控
大额转账
链上异动
比特币回报率
稳定币市值
期权分析
新闻
文章
财经日历
专题
钱包
合约计算器
账号安全
资讯收藏
自选币种
我的关注